MaxText-Slurm: Production-Grade LLM Training with Built-In Observability#

MaxText-Slurm: Production-Grade LLM Training with Built-In Observability
March 02, 2026 by Yi Huang, Andy Ye, Qiang Han, Xi Zhao, Yanyuan Qin, Frank Wang, Claire Lee, Gene Su, Yaoming Mu, Liz Li, Angela Wang, Yao Fu, Huasha Zhao, Zhenyu Gu.
11 min read. | 2659 total words.

Training large language models (LLMs) at scale on GPU clusters is not just a compute problem — it is an operations problem. Launching multi-node distributed training, keeping it running reliably, and diagnosing failures when they happen all require tooling that most training frameworks do not provide. MaxText-Slurm is an open-source launch system and observability stack that bridges this gap for MaxText on AMD Instinct GPU clusters managed by Slurm.

In this blog, you will learn how MaxText-Slurm turns multi-node MaxText training into a single-command workflow, how its observability stack (powered by Ray and Prometheus) provides real-time and post-mortem visibility into every layer of the system, how AI agents can leverage the unified metrics store for automated incident diagnosis, and how its layered architecture makes each component independently swappable. By the end, you will have a clear picture of the tool’s capabilities and how to get started on your own cluster.

Why MaxText on GPUs Needs Its Own Toolkit#

MaxText is Google’s open-source, JAX-based LLM training framework. It’s a high-performance, highly scalable codebase — but it was designed primarily for TPUs (Google’s custom AI accelerators). On TPU pods, the infrastructure handles multi-host coordination, device mesh setup, and runtime configuration natively. There’s no container to manage, no NCCL socket interface to pick, and no XLA flags to tune for a specific GPU architecture.

Running MaxText on GPU clusters — particularly AMD Instinct GPUs managed by Slurm — is a different story. You need to:

  • Containerize the environment — package MaxText, JAX, ROCm, and all dependencies into a Docker or Podman image, with GPU passthrough and host filesystem mounts for datasets and checkpoints.

  • Coordinate multi-node training — JAX’s distributed runtime requires a coordinator address and port that every node agrees on, and NCCL/RCCL needs the correct network interface selected consistently across all nodes.

  • Tune the runtime — XLA compiler flags, NCCL settings, ROCm-specific environment variables, and Transformer Engine knobs all need to be set correctly. A wrong flag can silently halve throughput or cause OOM crashes.

  • Handle operational overhead — preflight checks, stage timeouts to prevent hung nodes, core dump collection for post-mortem debugging.

  • Track what you ran — when you’re submitting dozens of experiments, you need to know exactly which code, config, and arguments each job used.

None of this is MaxText’s job — it’s a training framework, not a cluster operations toolkit. But without solving these problems, you can’t reliably run MaxText at scale on GPUs.

MaxText-Slurm is a unified launch system that handles all of the above in a single command. It wraps MaxText in a layered architecture where each concern — orchestration, container setup, training configuration — is isolated in its own tier. An observability stack powered by Ray and Prometheus runs alongside, giving you real-time and post-mortem visibility into every layer of the system, from GPU thermals to training loss.

The project lives at github.com/AMD-AGI/maxtext-slurm. Figure 1, below, illustrates this layered architecture and how the observability stack fits alongside the three tiers.

MaxText-Slurm layered architecture showing three independently swappable tiers — Orchestration, Container, and Training — with an Observability stack alongside

Figure 1. MaxText-Slurm layered architecture. Three independently swappable tiers — Orchestration, Container, and Training — communicate only through environment variables. The Observability stack (RAY=1) runs alongside, powered by Ray and a plugin-based Prometheus metrics exporter.

The Problem: Distributed Training Is a Black Box#

If you’ve ever run a multi-node training job and had it silently hang at step 4,000, you know the pain. Standard tools — job logs, TensorBoard, GPU traces — cover the training side well. But long-running jobs at scale fail in ways those sources can’t diagnose:

Failure Mode

What Happens

Why Standard Tools Miss It

NCCL/RCCL hangs

Collective operations block indefinitely

No Python traceback is generated — the process simply stalls

GPU thermal throttling

Clocks drop and step time increases

Nothing crashes, so no error is logged

Network degradation

TCP retransmits or RDMA errors erode throughput

The training loop continues, just slower

NFS latency spikes

Checkpoint saves balloon from seconds to minutes

From the job’s perspective, the save “succeeded”

Silent performance regressions

MFU drifts down over hours or days

No single event to alert on — only a slow trend

These are system-level issues, and diagnosing them requires a different class of metrics — collected, persisted, and correlated alongside training metrics in a single queryable store. Without unified observability, each failure mode appears in a different tool (or not at all), making root-cause analysis a needle-in-a-haystack exercise across scattered log files and disjointed monitoring systems.

One Command to Launch, One Flag to Observe#

MaxText-Slurm keeps the simple case simple. Clone the repo onto a Slurm cluster and run:

submit.sh 70b -N 8            # Train llama2-70b on 8 nodes

Model short names (70b, mixtral, grok, etc.) resolve to config files automatically. MaxText arguments go after --:

submit.sh 70b -N 8 -- remat_policy=full per_device_batch_size=2

For local development without Slurm:

run_local.sh 70b -- steps=10

And to activate the full observability stack, just set one environment variable:

RAY=1 submit.sh 70b -N 8

That’s it. RAY=0 (the default) is a plain job launcher with zero overhead — best for short benchmarks. RAY=1 collects GPU, host, network, and training metrics into a unified Prometheus time-series database, with zero steady-state throughput impact (training runs in a subprocess with no GIL sharing — see below).

How Ray Powers the Observability Stack#

Ray is a framework for scaling AI workloads, but MaxText-Slurm uses it in a deliberately lightweight way — not as a training orchestrator, but as the observability backbone.

When RAY=1 is set, the system bootstraps a Ray cluster across all nodes, starts Prometheus for metrics collection and TensorBoard for training curves, then launches training. Ray is installed inside the container at startup — no cluster-wide pre-installation required, making the entire stack fully self-contained. Figure 2 details this per-node data flow, showing how training, metrics collection, and Prometheus scraping fit together.

Observability stack data flow showing Ray Actor launching training and metrics exporter, with plugin-based collection feeding into Prometheus TSDB

Figure 2. Observability data flow (per node). The Ray Actor spawns the training subprocess and exposes Ray’s built-in metrics. Training writes a TFEvent file; three auto-discovered plugins collect training, GPU, and host metrics into the Metrics Exporter. Prometheus scrapes both the exporter (:9400) and Ray’s native endpoint (:55080), writing immediately to a persistent TSDB on the shared filesystem.

Subprocess Isolation: Zero-Overhead Ray#

Running training directly inside a Ray actor causes measurable throughput degradation — Ray’s internal threads contend with JAX’s training loop for Python’s GIL. MaxText-Slurm solves this by running training in a subprocess. The Ray actor is a thin launcher that spawns the training process in its own Python interpreter with zero Ray threads. It handles node placement, log streaming, and exit code collection — nothing more.

The result: RAY=1 has no measurable steady-state overhead on training steps. The observability system is deliberately designed and carefully implemented to minimize performance impact. The TGS difference between RAY=1 and RAY=0 does not exhibit any consistent systematic bias — in some runs, RAY=1 even produces slightly higher TGS. We have repeatedly validated this on clusters of up to 48 nodes (384 AMD Instinct MI355X GPUs) running 400B+ Mixture of Experts (MoE) model training for over 1 trillion tokens, and users can reproduce these results on their own clusters.

The only added cost is startup time for the Ray cluster and Prometheus — negligible for production runs, but noticeable for quick benchmarks (where you’d use RAY=0 anyway).

Three Live Dashboards#

When RAY=1 is active, three web dashboards become available via SSH tunnel:

Dashboard

What It Shows

Port

Ray Dashboard

Actor status, live stack traces, CPU flame graphs

8265

Prometheus

GPU thermals, power, clocks, VRAM, RAS errors, TCP retransmits, RDMA counters, training scalars

9190

TensorBoard

Training loss curves, learning rate schedules

6006

The job output prints ready-to-copy SSH tunnel commands (the Prometheus port defaults to 9190 but auto-increments if occupied — the log shows the actual port). Set up the tunnel, open http://localhost:<port> in your browser, and you’re in.

The Ray Dashboard is especially useful for identifying which node is lagging or has crashed — its live stack trace and flame graph features let you inspect what each process is doing in real time. Figures 3a, 3b, and 3c below show each of these dashboards during a live training run.

Ray Dashboard showing actor status and live stack traces across nodes

Figure 3a. Ray Dashboard showing per-node actor status and live stack traces during an 8-node training run.

Prometheus UI showing training throughput, GPU power, and GPU temperature metrics

Figure 3b. Prometheus UI showing training throughput (tb_perf_per_device_tokens_per_sec), average GPU power (hw_gpu_power_watts), and GPU temperature (hw_gpu_temperature_celsius) — three metric families from different sources, time-aligned in a single view.

TensorBoard showing training loss and learning rate curves

Figure 3c. TensorBoard remains available as a dedicated training dashboard. Key scalars (loss, learning rate, throughput) are also bridged into Prometheus via the TFEvent plugin, so they appear alongside system metrics in Figure 3b.

Prometheus: The Unified Metrics Store#

Prometheus is where the real power lives. Rather than scattering metrics across separate tools, MaxText-Slurm feeds everything into a single Prometheus TSDB:

  • Ray built-in metrics — host memory, CPU, disk, GPU utilization

  • GPU hardware metrics — temperature, power draw, clock speeds, VRAM usage, RAS errors, PCIe AER errors

  • Host/network metrics — TCP retransmit rates, RDMA counters, I/O and scheduling pressure, OOM kills

  • Training scalars — loss, learning rate, gradient norms, throughput, step time (bridged from TensorBoard event files)

The TSDB is written directly to persistent storage on the shared filesystem. Each scrape writes immediately, so no data is lost if the job terminates unexpectedly — whether from preemption, OOM, or node failure.

Why a Unified TSDB Matters#

Training anomalies rarely stay in one domain. GPU thermal throttling reduces clock speeds, which slows step time, which triggers gradient norm spikes. In siloed monitoring systems, each symptom appears in a different tool. With all signals in one TSDB — time-aligned, consistently labeled by host — you can trace the causal chain in a single view:

# Step time spikes — which steps took abnormally long?
tb_perf_step_time_seconds > 2 * avg_over_time(tb_perf_step_time_seconds[30m])

# At the same wall-clock time, check system-level contention sources:
hw_gpu_temperature_celsius{host="node001"}            # Thermal throttling?
rate(hw_tcp_retransmits_total{host="node001"}[5m])    # Network issues?
hw_procs_running{host="node001"}                      # CPU contention?
hw_io_pressure_full_pct{host="node001"}               # Storage stalls?

Because training scalars (tb_*) and system metrics (hw_*) share the same timeline and host labels, you can query any metric family at the timestamp of an observed anomaly. A concrete example: step time spikes at 14:32 on node001 → query hw_gpu_temperature_celsius at the same timestamp → GPU hit 95°C and throttled clocks → root cause identified in one query, not hours of log-diving across scattered tools.

Extensible Metrics via Plugins#

The metrics collection system is designed to be open-ended. A lightweight exporter automatically discovers and runs any *_metrics_plugin.sh script in the utils/ directory — no registration or configuration changes needed. Three plugins ship out of the box:

Plugin

What It Collects

GPU metrics

Temperature, power, clocks, VRAM, RAS errors, PCIe AER errors (from AMD sysfs)

Host metrics

TCP retransmits, RDMA counters, I/O pressure, scheduling pressure, OOM kills (from procfs/sysfs)

TensorBoard metrics

Loss, learning rate, gradient norms, throughput, step time (from TFEvent files)

Adding a new metric source — say, InfiniBand error counters or filesystem I/O latency — means writing a single shell script that outputs Prometheus exposition text to stdout. Drop it in utils/, name it *_metrics_plugin.sh, and the exporter picks it up on the next poll cycle — no registration, no configuration changes, no restart. The full plugin contract and data flow are visible in Figure 2.

The observability pipeline itself is vendor-neutral: swapping GPU vendors (AMD → NVIDIA) only requires a new GPU metrics plugin — the exporter, Prometheus pipeline, and TSDB are unchanged. See the project’s observability docs for the plugin authoring guide and the full list of exported metrics.

Post-Run Diagnostics#

Every RAY=1 job writes a structured output directory to the shared filesystem — Prometheus TSDB, Ray session logs, training outputs, and core dumps (if any). This means you can diagnose failures after the fact:

  • Prometheus TSDB — all GPU, host, and training metrics, browsable via utils/prometheus.sh view.

  • Ray session logs — low-level failures (NCCL hangs, C++ fatal errors, OOM kills) that never reach Python-level tracebacks.

  • Core dumps — automatically captured when a training process crashes, with the container waiting for writes to finish before exiting.

$JOB_WORKSPACE/
  12345-JAX-llama2-70b.log                    # Job log (stdout + stderr)
  12345-JAX-llama2-70b/
    artifact -> ...                           # Immutable repo snapshot at submit time
    log -> ../12345-JAX-llama2-70b.log        # Symlink to the job log
    prometheus/                               # Prometheus TSDB (browsable post-mortem)
      prometheus.log                          # Prometheus process log
    ray_logs/
      node001/session_*/logs/                 # Head node: raylet, GCS, dashboard, worker logs
      node002/session_*/logs/                 # Worker node logs
    metrics_exporter/                         # Exporter logs (one per node)
      node001.log
      node002.log

To browse the TSDB after the job ends — no live cluster required:

utils/prometheus.sh list                                          # List jobs with saved metrics
utils/prometheus.sh view outputs/12345-JAX-llama2-70b/prometheus  # Browse on localhost:9190

Agentic Workflows#

The unified TSDB and self-contained output directories are not just for human operators — they are the foundation for AI-assisted diagnosis. Each job’s outputs (TSDB, logs, artifacts) live in a single directory with no external dependencies, so an AI agent can inspect, compare, and reason about jobs without manual data gathering.

MaxText-Slurm ships a skills/ directory containing structured instructions that AI agents — such as Cursor and Claude Code — read and execute autonomously. Each skill encodes the methodology of senior systems engineers — not just what commands to run, but how to interpret results, distinguish symptoms from root causes, and trace causal chains across the full stack. The agent autonomously follows each skill’s workflow end-to-end, using tool access (shell, file system, HTTP) to query Prometheus, parse results, and decide which investigation path to follow:

  • performance-analysis — measuring training throughput, collecting and interpreting XLA traces (xplane) and HLO dumps using TraceLens and IRLens.

  • job-log-triage — classifying job failures (hangs, OOM, NCCL timeouts, heartbeat false positives), projecting training progress, and recommending next steps.

  • tsdb-diagnosis — incident root-cause analysis using the unified Prometheus TSDB. Correlates GPU, host, network, and training metrics to trace anomalies from symptom to root cause — turning the TSDB from a passive data store into an active diagnostic tool.

Example: Diagnosing an RCCL Hang#

A 24-node training run (192 MI355X GPUs) completes 3,841 steps over 35 hours, then stops making progress. The user prompts:

triage 7877

The agent reads the log, classifies it as a hang, and automatically queries the Prometheus TSDB. GPU utilization reports 100% on all GPUs — a monitoring dashboard would say “job healthy.” But GPU power tells a different story, as shown in Figures 4a and 4b:

Prometheus query showing GPU utilization grouped by GPU index: all GPUs at 100% during the hang

Figure 4a. GPU utilization during the hang. All 8 GPU indices report 100% across 24 nodes.

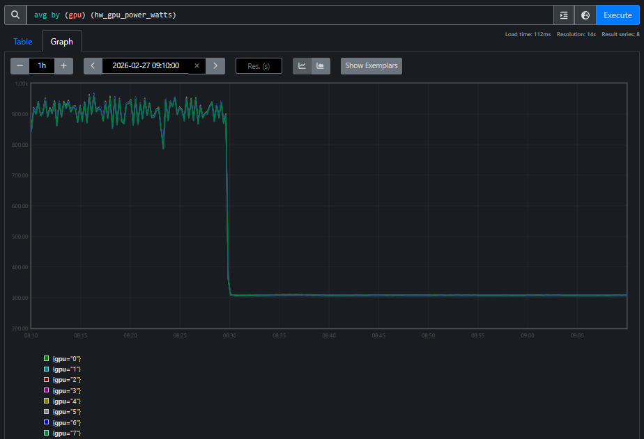
Prometheus query showing GPU power grouped by GPU index: all GPUs at ~300W standby, far below ~900W active training

Figure 4b. GPU power during the same window. All GPUs draw standby power (~300W), far below the ~900W during active training. Every GPU reporting “100% utilized” is doing zero useful work — spinning in the RCCL busy-wait loop.

The agent correlates these two views and concludes: RCCL collective deadlock. Utilization alone is misleading — power tells the real story. This is the kind of cross-domain reasoning that a unified TSDB makes possible: the agent crosses domain boundaries (training metrics → GPU hardware → network) to reach a conclusion that no single-domain tool could provide.

The AI skill framework is extensible. See the project’s skills README for the full list currently supported, and we will keep adding more skills.

Layered Architecture#

As shown in Figure 1, MaxText-Slurm is designed so that each component can be adapted independently:

Component

What It Does

Swappable?

Orchestration

Job submission and scheduling

Replace for Kubernetes, etc. — everything below runs unmodified

Container

Environment isolation and GPU passthrough

Docker and Podman auto-detected; native execution possible

Training

Framework configuration and launch

Swap MaxText for another JAX framework with minimal changes

Observability

Metrics collection, dashboards, post-mortem diagnostics

Plugin-based; add new metric sources without configuration changes

The three tiers communicate through environment variables, never reaching across layers. Observability runs alongside, activated by RAY=1, and is itself scheduler-agnostic. Swapping the scheduler, container runtime, training framework, or even GPU vendor is a localized change. See the project’s architecture and extensibility docs for the details.

Other Notable Features#

  • Artifact system — each submission creates an immutable snapshot of the repository, enabling rapid multi-submit and full traceability.

  • Preflight checks — each node cleans up stale GPU processes, prunes old containers, and tunes system settings before training starts.

  • Telegram notifications — push notifications for job state changes and hang detection, independent of RAY=1.

Future Work#

MaxText-Slurm’s layered architecture was designed from the start to make the orchestration tier swappable — and several extensions are planned or under active development:

  • Kubernetes orchestration — the current system targets Slurm, but the container, training, and observability components are scheduler-agnostic by design. Adding a Kubernetes backend means writing a new orchestration tier (replacing _job.sbatch and submit.sh with Kubernetes Job or JobSet manifests) while the rest of the stack — container setup, training launch, observability, and metrics plugins — runs unmodified. This will bring MaxText-Slurm’s single-command launch and full observability stack to cloud-native GPU clusters.

  • Expanded model coverage — adding pre-validated configs for additional model families beyond the current set (LLaMA, Mixtral, Grok, etc.), including emerging architectures and larger parameter counts.

  • Enhanced fault tolerance — automatic detection and recovery from common failure modes such as single-node GPU errors or NCCL timeouts, enabling long-running jobs to self-heal without operator intervention.

  • Richer AI skills — existing skills are continuously refined as they are exercised on real production incidents, and new skills will expand the framework’s coverage to include automated performance regression detection, capacity planning recommendations, and guided migration workflows for teams moving from other training frameworks to MaxText. The follow-up blog post Agentic Diagnosis for LLM Training at Scale demonstrates end-to-end agentic diagnosis on real production incidents using the unified TSDB.

MaxText-Slurm is actively maintained by AMD, with a commitment to ongoing support including:

  • New API compatibility — updates to track upstream changes in JAX, MaxText, Ray, and ROCm APIs as they evolve.

  • Future software releases — validation and compatibility testing against new versions of the ROCm stack, container runtimes, and Slurm.

  • New hardware platforms — support for upcoming AMD Instinct GPU generations as they become available.

Contributions are welcome — see the contributing guide for how to get involved.

Getting Started#

  1. Clone the repo onto a Slurm-managed GPU cluster.

  2. Run submit.sh 70b -N 1 for a basic training run.

  3. Run RAY=1 submit.sh 70b -N 1 to enable full observability.

  4. SSH-tunnel into the dashboards and explore your metrics.

  5. After the job ends, browse the persisted TSDB with utils/prometheus.sh view.

For the full details — submission options, environment configuration, model configs, debugging recipes, and more — see the project README and the docs/ directory.

Summary#

In this blog, you explored how MaxText-Slurm transforms multi-node LLM training on AMD GPUs from a fragile, manually orchestrated process into a streamlined, observable workflow. By unifying launch automation, runtime observability, and post-mortem diagnostics into a single tool, MaxText-Slurm addresses the operational challenges that standard training frameworks leave unsolved — from NCCL/RCCL hangs and GPU thermal throttling to silent performance regressions.

The key architectural insight is the separation of concerns across three independently swappable tiers — orchestration, container, and training — so that replacing the scheduler, container runtime, or training framework is a localized change. The observability stack, powered by Ray and a plugin-based Prometheus metrics exporter, runs alongside with no measurable steady-state overhead on training steps, and the persisted TSDB ensures that no data is lost even if a job terminates unexpectedly. The AI skill framework takes this further — turning the unified TSDB into the foundation for machine-driven incident diagnosis, where AI agents can systematically trace anomalies from symptom to root cause across the entire system stack.

Whether you are running short benchmarks or week-long production training runs, MaxText-Slurm provides the tooling needed to launch confidently, monitor in real time, and diagnose after the fact — with or without human intervention. We invite you to try the project on your own AMD GPU cluster and explore the full documentation.

Additional Resources#

Disclaimers#

Third-party content is licensed to you directly by the third party that owns the content and is not licensed to you by AMD. ALL LINKED THIRD-PARTY CONTENT IS PROVIDED “AS IS” WITHOUT A WARRANTY OF ANY KIND. USE OF SUCH THIRD-PARTY CONTENT IS DONE AT YOUR SOLE DISCRETION AND UNDER NO CIRCUMSTANCES WILL AMD BE LIABLE TO YOU FOR ANY THIRD-PARTY CONTENT. YOU ASSUME ALL RISK AND ARE SOLELY RESPONSIBLE FOR ANY DAMAGES THAT MAY ARISE FROM YOUR USE OF THIRD-PARTY CONTENT.